Four Views in Sustainly
Master the four core views in Sustainly—Kanban, List, Results, and Report—to streamline your LCA modeling workflow.
Understanding Your Workspace: The Four Views in Sustainly
In Sustainly, your project is organized into four views, each designed for a different part of your workflow. Think of them as different angles for your LCA model: Kanban view for building, List view for detailed data-checking, Results view for analyzing results, and report view for presenting your final story.
Switching between them is easy—just use the main options bar.
Mastering these four views will make your modeling process faster, clearer, and much more efficient. Let's dive in! 🚀
1. Kanban View
The Kanban View is your main workspace. It’s a visual map of your product's entire life cycle. We designed it to give a clear, big-picture understanding of your model at a single glance, making it incredibly easy to see how everything connects.

1.1 Top tool bar functions
The toolbar at the top lets you change how you see your model, allowing you to focus on what matters most at any moment.

- Project Name: Displays the name of your current project. You can change it in the main Settings.
- Scenario Name: Lets you add new scenarios or switch between existing ones to instantly compare different versions of your model (e.g., "Scenario 2- 500 uses" vs. "Scenario 3- 50 uses").
- Impact Indicator: Select an impact category (like "climate change" or “water use”) to instantly update all nodes on the canvas to display data for that specific environmental impact.
- Absolute/Relative: Toggles the data display on all nodes between absolute values (e.g., 1.5 kg CO2-eq) and relative percentages, which helps you quickly spot the biggest contributors.
- Highlight: Filters the view to show only nodes with **specific tags **(e.g., 'High Impact'), helping you focus on critical parts of your model and cut through the noise.
- System/Functional Unit: Toggles the scope of the impact results between the entire System (e.g., the total impact of producing 10,000 cups) and the defined Functional Unit (e.g., the impact per single drink served).
1.2 Cursor selection
There're three specialized cursors for building and modifying your model quickly. Just use the keyboard shortcuts to switch between them.
| Cursor | Shortcut | Main Function |
|---|---|---|
| Pointer | V | Your standard, all-purpose cursor. Use it to select, move, and edit anything on the canvas. |
| Connector | C | Lets you draw lines between nodes to show how materials and energy flow from one step to the next. |
| Add Waste | W | A handy shortcut to add a waste treatment step (like landfill or recycling) directly after any process. |

1.3 Stages and Nodes
The LCA model in Sustainly is structured with two simple components: Stages and Nodes.
- Stages: These are the big columns that representthe major phases of your product's life cycle (e.g., 'Raw Materials', 'Manufacturing', 'Use Stage'). They organize your model into a logical timeline from left to right.
- Nodes: These are the individual boxes within each stage. Each node represents a specific activity or process, like 'Polypropylene production' or 'Dishwashing'. This is where all the data lives.

1.4 The Node Interface
When you click on any Node, a detailed panel slides out. This is your command center for that specific process, where you define exactly what's happening in the node.
It's split into two main tabs: one for the core data and one for documentation.

Node interface 1: Activity & Impact
- Activity: Search for and select the core LCI dataset for this node from the database (e.g., 'transport, lorry' or 'electricity production').
- Input, Total, Unit: Define the amount of the activity. This can be a direct number (e.g.,
49 g) or a formula that uses a global Parameter (e.g.,49 / reuseTimes). - Impact Indicators: Provides a quick breakdown of the environmental impacts (e.g., GWP, water use) for this specific node, based on its input.
- Description: A free-text field to add notes and context for yourself or your team (e.g., "Data sourced from supplier X on Oct 22, 2025").
- Tags: Assign keywords like 'packaging' or 'transport' to the node. These tags can be used to filter and organize your model in Highlight.
- Suppliers: Link the node to a specific data provider to help keep track of data sources.
- Node Settings: An on/off switch that allows you to temporarily exclude a node from the total impact calculation without deleting it, which is useful for testing assumptions.
- Comments: A collaboration space where you can leave comments or ask questions for your colleagues directly on the node.
Node interface 2: Quality and Documentation
- Inputs & Outputs: Access the complete LCI inventory for the selected activity. This advanced feature shows all elementary flows (e.g., CO2, methane, heavy metals) going into and out of the process.
- Representativeness: Rate and document your data quality across four key dimensions: Geography, Technology, Time, and Completeness. This promotes transparency and helps in uncertainty analysis.
- Files: Upload and attach relevant documents directly to the node to keep all your evidence in one place.
2. List View
The List View turns your visual model into a clean, organized table. It's the perfect place to do detailed data checks, find errors, and make bulk edits without having to click through every single node in the Kanban view.
It has three useful tabs: Overview, Scenarios, and Parameters.
2.1 Overview Tab
This tab lists every single process from your model in a simple spreadsheet format. You can quickly scan all your inputs and values in one place.

- Name: The custom name of the node, used to easily identify the process.
- Dataset: The official name of the LCI dataset from the database, confirming which process is being used.
- Input: The exact quantity or formula used for the process flow, allowing for a quick audit of all values.
- Unit: The measurement unit for the input (e.g., kg, kWh, tkm), used to ensure data consistency.
- Impact: The calculated environmental impact for the individual process, helping you spot major contributors at a glance.
- Stage: The life cycle stage the process belongs to, providing organizational context and allowing for sorting.
2.2 Scenarios Tab
This tab is for comparing the raw data between your different scenarios. It places the input values for each scenario side-by-side, making it incredibly easy to see exactly what you've changed and what stays euqual.

2.3 Parameters Tab
This is where you create and manage your global parameters—variables you can use across your entire model.
Instead of manually changing a value (like reuse times) in 10 different nodes, you can link them all to a single parameter. Then, you can define different values for that parameter in each scenario. Change it once here, and it updates everywhere. It's a huge time-saver and ensures your models are consistent.

3. Results View
Once you've built your model, the Results View is where you bring it to life. This is your interactive dashboard for analyzing the environmental impacts. It transforms all the numbers and data from your model into clear, easy-to-understand charts and graphs.

Here, you can:
- Compare scenarios side-by-side to see which performs better.
- Drill down into different impact categories (like climate change, water use, etc.).
- Instantly identify hotspots—the life cycle stages or processes that contribute the most to your total impact.
- Visualize the contribution of each stage to see if raw materials or the use phase is the bigger problem.
This view is all about exploration and discovery, helping you find the key insights hidden in your data.
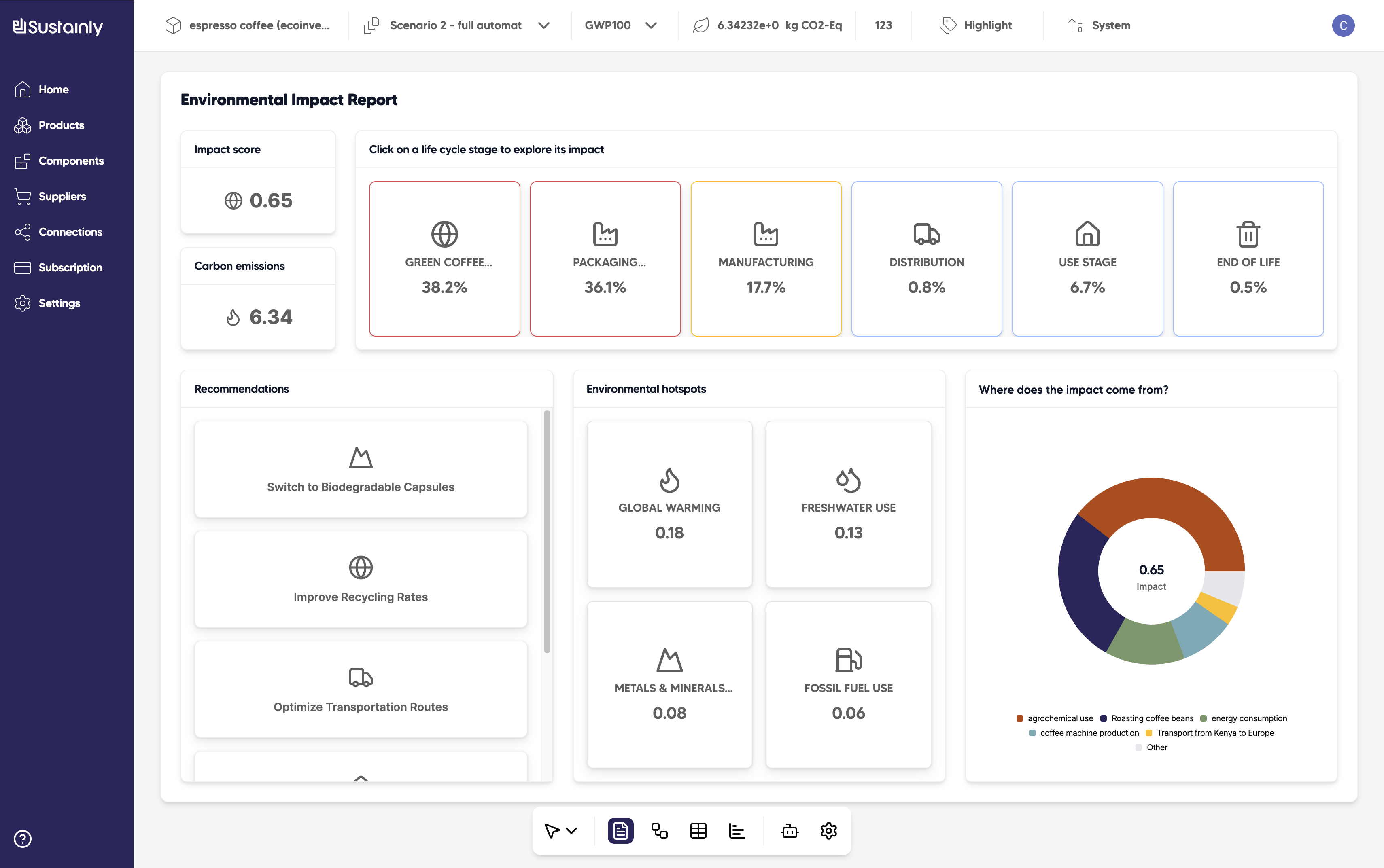
4. Report View
The Report View automatically generates a clean, professional, and easy-to-read summary of your project's findings. It’s designed to be shared with stakeholders, managers, or clients who need to understand the results without getting lost in the technical details.

It boils everything down to the essentials:
- Key Impact Metrics: The big-picture numbers, like your total Impact Score and Carbon Emissions (in kg CO₂-eq).
- Impact Breakdown: A simple. bar chart showing which life cycle stage is the biggest driver of the impact (e.g., Packaging is 36.1% of the total impact).
- Recommendations: AI-generated suggestions for improvement based on your model's hotspots (e.g., "Switch to Biodegradable Capsules").
- Environmental Hotspots: Highlights the top three environmental problems your product is causing (e.g., Global Warming, Freshwater Use).
- Where Does the Impact Come From?: A final pie chart that summarizes the main sources of your environmental impact.
